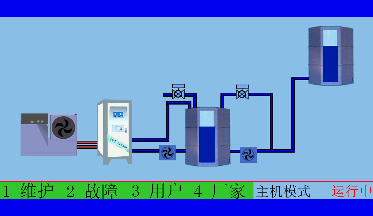
空压机热水机的系统运行技术措施
1、不锈钢保温水箱的进水控制
空压机热水器把冷水给水管,可以通过进口电磁阀控制补水,该阀受水位控制仪和温度控制仪双重控制。
空压机热水器水位仪给压力变送器送压力信号至液位器,水箱液位的高低在综合控制液位器面板上以数字形式显示,显示精度为厘米。液位器可以简单回差式控制,可以任意设置满水水位和补水水位,任意设置回差,并可设置低液位保护。
水位仪测试液位位于低水位,且中部温度探头为高温时,电磁阀开启,补水至设定满水位2点或中部温度探头探测到混合水温低于设定时,无论水位是否补到高水位2点,关闭电磁阀。
补水加时间控制,空压机热水器在用水时间段内补水受水位控制仪和温度控制仪双重控制,有利于使用中水温保持恒温。
2、热水循环泵的运行控制
热水循环泵的运行根据不锈钢保温水箱的水温和水位的双重控制。
当温感器判定不锈钢保温水箱的温度低于50℃时,水泵启动。
当温感器判定不锈钢保温水箱的温度达到55℃时,水泵停止运行。
当不锈钢保温水箱的水位达到低水位1点时,水泵停止运行,即缺水保护。低水位1点至不锈钢保温水箱的高度不小于1000px高度,防止水泵运行产生气蚀现象。
东莞市斯域机电有限公司是一家10年专注从事空压机热水机研发生产及空压机热水工程设计、安装,是空压机余热利用原创者。公司拥有自主国家空压机余热利用专利技术,空压机设备和热水行业经验丰富,具有研发设计改造能力,确保热水机、设备技术始终保持行业领先,2007年已获国家专利。只做用户满意的设备和热水工程,售后服务的基础上增值技术支持,厂家直销、产业式整体解决、包效果。高效节能、安全环保、严格质检、耐用寿命长、工程周期短性价比优。为用户免费提供空压机热水工程方案设计,让企业用上真正不花钱的热水,为企业节约能源,为环境保护作出贡献。全国销售热线:0769-22909105
文章出自专业的空压机热水工程厂家 ——东莞市斯域机电有限公司(tess-impersonates-mj.com)转载请注明出处!