欢迎进入万彩网4858

欢迎光临欢迎进入万彩网4858官网!
全国咨询热线:
0769-22909105
当前位置:首页 » 行业动态 » 空压机热水机解决空压机热污染问题

空压机热水机解决空压机热污染问题

文章出处:欢迎进入万彩网4858 人气:-发表时间:2016-08-24 08:18:00

    热污染一直是很多国家头疼的问题,虽然都在努力的减少热能的损耗,但是效果缺却不是很理想。据调查显示,在工业相对较发达的美国,每天所排放的冷却用水达到了45亿立方米,已经接近了全国用水量的13;废弃热水含热量约2500亿千卡,足够25亿立方米的水温升高10℃。面对这一连串不好的数字,我们不得不承认热污染是一个非常严重的问题。那么空压机行业的热污染情况是怎么样的呢,我们又该怎样合理利用它呢?
  
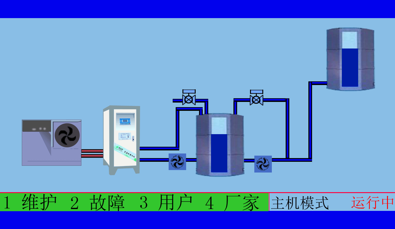
  空压机在工作时会产生大量的余热,以往都被散热器和散热风扇排到空气中,没有利用此热能,反而造成了运营成本高和环境污染……现空压机余热回收工程将余热回收利用到加热,成为企业:工业用水、恒温用水、锅炉预热水、员工冲凉用水、热水空调……从而解决了企业使用热水的长期经济负担。 

zzz.gif

  空压机工作时机油的温度通常在80~100℃之间,空压机余热回收工程则充分利用了工作时的余热,在机油管及油气分离器的出口(未经散热器之前)接入热能转换机时连接循环保温水塔进行循环。所需(45~75℃并且可调)的温度通过温控系统、输送系统,输送到了供给水的保温水塔(1天温差在5℃左右)进行连接使用。
  
  空压机余热回收工程
由于充分利用了空压机工作时的余热,空压机风冷部分的散热风机或散热器(因油温、气温降低在了75~85℃的合适条件下)故自动停用,同时可以冷却空压机所产生出来的气体,并且减少了干燥机的工作负荷,从而达到空压机、干燥机省电、节能、环保、减排、降低磨损、延长寿命、安全可靠的目的。

QQ图片20160108155007.jpg

东莞市斯域机电有限公司是一家10年专注从事空压机热水机研发生产及空压机余热回收工程设计、安装,是空压机余热利用原创者。公司拥有自主国家空压机余热利用专利技术,空压机设备和热水行业经验丰富,具有研发设计改造能力,确保热水机、设备技术始终保持行业领先,2007年已获国家专利。只做用户满意的设备和热水工程,售后服务的基础上增值技术支持,厂家直销、产业式整体解决、包效果。高效节能、安全环保、严格质检、耐用寿命长、工程周期短性价比优。为用户免费提供空压机余热回收工程方案设计,让企业用上真正不花钱的热水,为企业节约能源,为环境保护作出贡献。全国销售热线:0769-22909105

      文章出自专业的空压机余热回收工程厂家 ——东莞市斯域机电有限公司(tess-impersonates-mj.com)转载请注明出处!


此文关键字:斯域机电,空压机热水机,空压机热水器,空压机热水工程,空压机余热回收工程,空压机热水机工程,空压机余热热水机,空压机余热热水器,空压机余热回收热水机,空压机余热回收热水器,空压机热能转换热水机,空压机热能转换热水器,空压机热能转换机工程,空压机热能转换余热热水机,空压机余热回收热水机工程,空压机热能利用,空压机热能回收,空压机余热回收机,空压机余热热水机工程,
全国免费咨询:
0769-22909105
量身订制空压机热水设备
配置方案和工程系统设计
免费送!
天天中彩票-Welcome首页 98彩票|官方网站 800彩票 - 首页 乐盈VI 佰富彩-安全购彩 佰富彩 - IOS/安卓通用版 旭彩网 - welcome E乐彩-首页