欢迎进入万彩网4858

欢迎光临欢迎进入万彩网4858官网!
全国咨询热线:
0769-22909105
当前位置:首页 » 行业动态 » 空压机热水机系统运行技术措施

空压机热水机系统运行技术措施

文章出处:欢迎进入万彩网4858 人气:-发表时间:2016-11-07 10:42:00

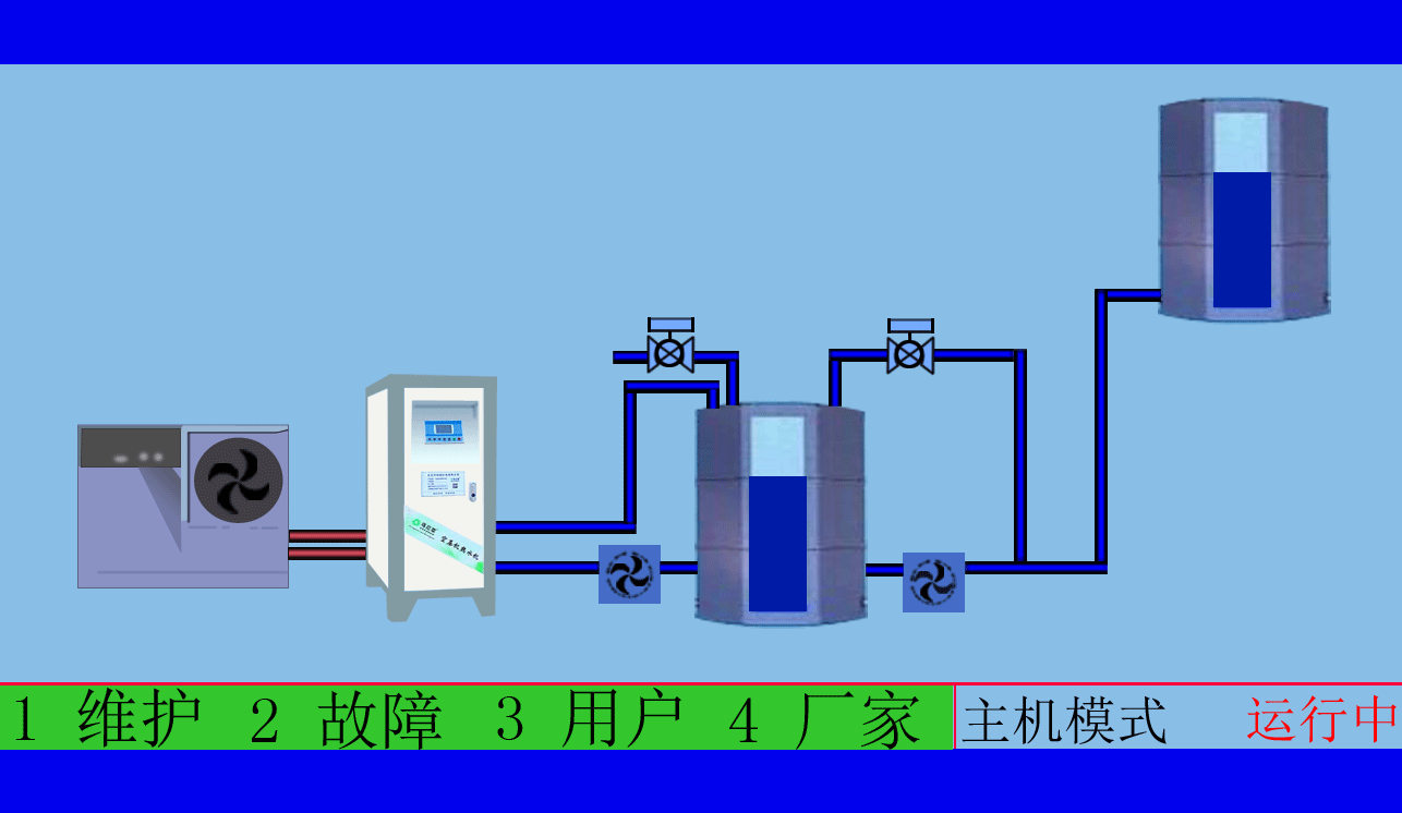
1、不锈钢保温水箱的进水控制
    空压机热水器将冷水送至水管,可以通过进口电磁阀去控制补水,该阀受水位控制仪以及温度控制仪的双重控制。空压机热水器水位仪为压力变送器输送压力信号至液位器,水箱液位高低在综合控制柜液位器面板上以数字形式显示,显示精度为厘米。

液位器可以简单的回差式控制,可以任意的设置满水水位和补水水位,任意设置回差,并可设置低液位保护水位仪测试液位位于低水位且中部温度探头为高温时,电磁阀开启,补水至设定满水位2点或中部的温度探头探测到混合水温低于设定时,无论水位有没有补到高水位的2点,关闭电磁阀。

补水加时间控制,空压机热水器在用水时间段内补水受水位的控制仪以及温度控制仪双重控制,有利于使用中的水温恒温。

  空压机余热回收工程,高效余热回收95%以上无能耗,年省十余万让您用上免费的热水,严格质检厂家直销性价比优

  空压机余热回收工程,有效提高空压机的工作效率,有效治理热污染,冷风机也不需再开启,有效延长空压机的寿命

zzz.gif

 

2、热水循环泵的运行控制

    热水循环泵的运行根据不锈钢保温水箱的水温和水位的双重控制。当温感器判定为不锈钢保温水箱的温度低于50℃时,水泵启动。当温感器判定为不锈钢保温水箱的温度达到55℃时,水泵停止运行。

    当不锈钢保温水箱的水位达到低水位1点时,水泵停止运行,即缺水保护。低水位1点至不锈钢保温水箱底的高度要不小于1000px高度,防止水泵运行产生的气蚀现象。

 空压机余热回收工程,高品质十年空压机行业经验质监精细到每个零件,拥有自己的研发团队诚信经营诚信做事

 空压机余热回收工程,根据用户制定适用的热水工程方案,工程周期短数名高级工程师研发实力雄厚,2007年已获国家专利

QQ图片20160108155007.jpg

   东莞市斯域机电有限公司10年来专注从事空压机热水机研发生产及空压机余热回收工程设计、安装。公司于2007年已获自主国家空压机余热利用专利,空压机余热利用原创者。空压机设备和热水行业经验丰富,具有研发设计改造能力,确保热水机、设备技术始终保持行业领先。只做用户满意的设备和热水工程,售后服务的基础上增值技术支持,厂家直销、产业式整体解决、包效果。高效节能、安全环保、严格质检、耐用寿命长、工程周期短性价比优。为用户免费提供空压机余热回收工程案设计,让企业用上真正不花钱的热水,为企业节约能源,为环境保护作出贡献。全国销售热线:0769-22909105

       文章出自专业的空压机余热回收工程厂家 ——东莞市斯域机电有限公司(tess-impersonates-mj.com)转载请注明出处!


此文关键字:斯域机电,空压机热水机,空压机热水器,空压机热水工程,空压机余热回收工程,空压机热水机工程,空压机余热热水机,空压机余热热水器,空压机余热回收热水机,空压机余热回收热水器,空压机热能转换热水机,空压机热能转换热水器,空压机热能转换机工程,空压机热能转换余热热水机,空压机余热回收热水机工程,空压机热能利用,空压机热能回收,空压机余热回收机,空压机余热热水机工程,
全国免费咨询:
0769-22909105
量身订制空压机热水设备
配置方案和工程系统设计
免费送!
天天中彩票-Welcome首页 98彩票|官方网站 800彩票 - 首页 乐盈VI 佰富彩-安全购彩 佰富彩 - IOS/安卓通用版 旭彩网 - welcome E乐彩-首页