空压机余热回收工程注意事项
空压机后处理设备的出现主要原因是:空压机工作的时候产生过多的水分和油杂质导致空压机房潮湿,影响空压机工作和本身配件的使用寿命,为解决这系列的问题,空压机余热回收热水机产品问世。成功解决这些烦恼同时给自己带来了热水,既节能又环保,不过安装空压机余热回收热水机的机房地点是个很重要的问题,因为这关系到空压机本身还关系到空压机余热回收工程的效果,今天跟大家一起分享下多年来安装空压机余热回收热水机选机房的经验:
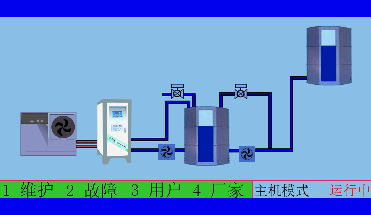
空压机余热回收工程,高效余热回收95%以上无能耗,年省十余万让您用上免费的热水,严格质检厂家直销性价比优
空压机余热回收工程,有效提高空压机的工作效率,有效治理热污染,冷风机也不需再开启,有效延长空压机的寿命
一、机房场所应保持干燥,透风条件良好且灰尘少,氛围清爽,尽量防止多粉尘、多油、湿润的状况,以削减对空压机的毁伤,从而延长其使用寿龄,更不能使空压机吸入有氧化性气体、油漆分子与含有易爆或化学因素和蒸汽等气体,免得危及压缩机的使用人员或造成机组故障。空压机房内应保持较稳定的温度,不应高于35℃,不应低于0℃。空压机吸引较低温度的气会削减排风量,空压机房内的压力管道严禁发生磕碰,严禁在带电带压的情况下进行拆装。
二、空气压缩设备作为一种需要的动力制造形式之一,被普及运用在各行各业中,在其维护上也是有诸多的细节和留神事项。做好了设备颐养维护,才会延长空气压缩机的使用寿命。因此准确的做好空压机房的方案,对空压机的维护和颐养也会起到一定的变化。对此,提出几点建议:空压机房内必需平展硬质,同时应维持空压机节能改造的干净清洁,无杂物聚积,特别是易着火易爆品,并应配备灭火器等的设施,使机房的易然性得到保障。应决议开阔、采光良好的场所,以利于空压机操纵、调养与维修时所需的空间与照明。
空压机余热回收工程,高品质十年空压机行业经验质监精细到每个零件,拥有自己的研发团队诚信经营诚信做事
空压机余热回收工程,根据用户制定适用的热水工程方案,工程周期短数名高级工程师研发实力雄厚,2007年已获国家专利
三、纵然合理的使用情况下,压缩的气体中仍会含有少量的水分和微量油份,这些会降低工厂的出产品与出产品质量,更来不及将未经处置过滤的空气直接用于呼吸用气或食物制作,因而必须放置压缩空气传热处理设备。空压机的放置应贴墙面,预留出适当的距离,以保有一定的通风与考验空间,也防不利于空压机的颐养和护卫。
四、利用职员理应在熟读操作手册以后才执行操纵与保养压缩机的任务,当呈现变故时,必须即时讲述给设备售后管事人员。平日应留神按期对空压机的各零部件的发展保护及调养,使机械设备处在最佳的运行外形。配合空压机余热回收热水机设备使用,不光利用了空压机的废热加热热水,还降低了空压机的故障概率和动力丧失的概率,到达节能的目的。
乌拉草空压机热水机送来春天的温暖,铁扳手设备技术匠心精神尽心服务
东莞市斯域机电有限公司10年来专注从事空压机热水机研发生产及空压机余热回收工程设计、安装。公司于2007年已获自主国家空压机余热利用专利,是空压机余热利用原创者。空压机设备和热水行业经验丰富,具有研发设计改造能力,确保热水机、设备技术始终保持行业领先。只做用户满意的设备和热水工程,售后服务的基础上增值技术支持,厂家直销、产业式整体解决、包效果。高效节能、安全环保、严格质检、耐用寿命长、工程周期短性价比优。为用户免费提供空压机余热回收工程方案设计,让企业用上真正不花钱的热水,为企业节约能源,为环境保护作出贡献。全国服务热线:0769-22909105
文章出自专业的空压机余热回收工程厂家 ——欢迎进入万彩网4858(tess-impersonates-mj.com)转载请注明出处!