空压机余热回收工程的应用
一,回收特点
1、让空压机“恒温工作”(也相当于给空压机做水冷工程)
2、延长空压机的“使用寿命”
3、提高空压机的“打气量”
4、提供源源不断的“热水”(生活用水或者工业用水)
5、延长空压机“消耗品”的更换周期。
空压机余热回收工程项目是一个新兴的市场,市场潜力巨大!该工程即可以解决员工地洗浴问题,同时也是工业用热水最好的解决方案。目前,空压机余热回收工程在珠三角及长三角地区,配套普及量非常大!该工程项目利润极好,远胜过卖空压机的利润!
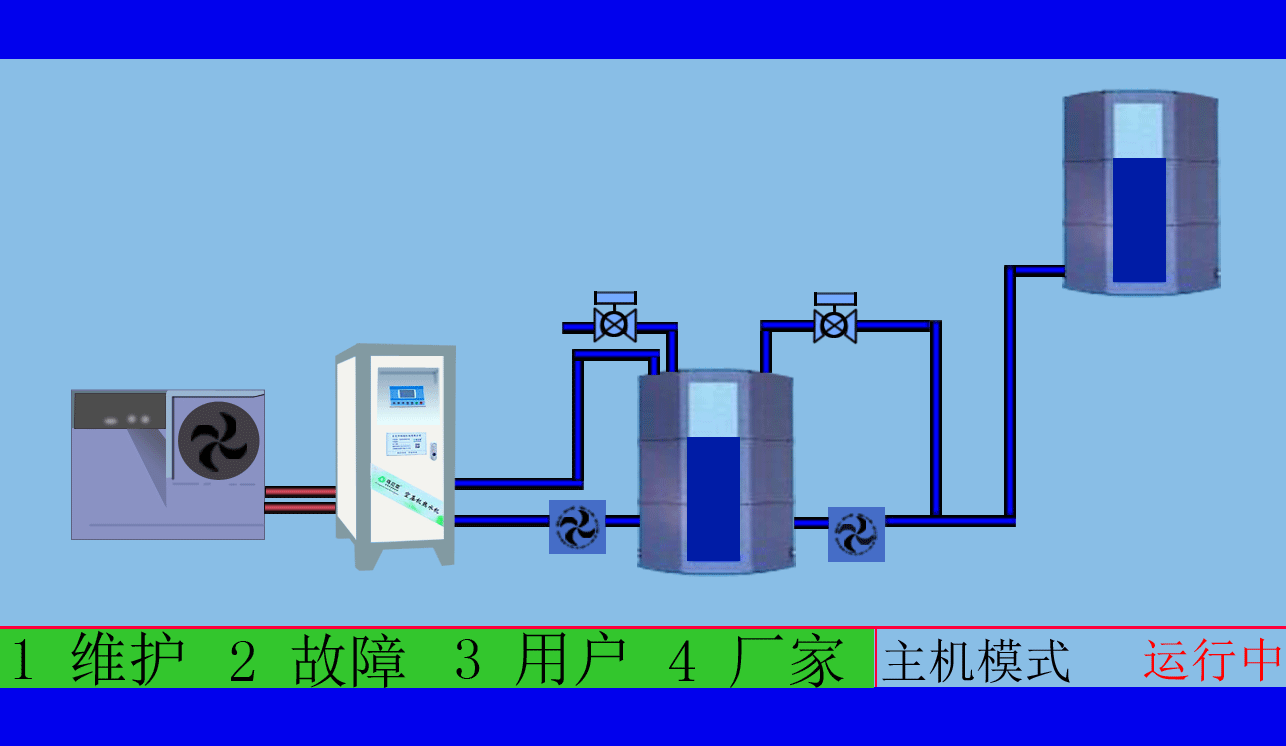
二,工作原理
冷水水源在经过加压水泵(如果自来水水压已足够达到用水点的储水设备,这里就可以取消加压水泵)后进入了高效空压机余热回收热水机,冷水就吸收了空压机空气的余热,得到了预热水,再经过余热回收系统里得复合直热式热交换器,预热水得到进一步地加热至用户所需要的水温,水温也可以一次性达到65度以上,完全满足客户的生活用水的使用要求。独创的直热式结构不需要采用循环水泵和循环水罐,系统改造简单,占地面积小。
三,应用行业
(1)空压机余热回收工程系统在家电行业中的应用
家电行业电热水器水箱发泡工艺分为预热、发泡、熟化三部分,其中预热段和熟化段要保持温度在45-50℃左右,这里通过利用我司研发的空压机余热回收热水机主机将空压机产生的余热进行回收,并且对发泡线预热段和熟化段进行加温到45-50℃左右(可以自动调节),这样更好地提高了产品的发泡效果和生产线的效率。
(2)在各行业清洗池的应用
各行业金属工件脱脂碱洗或酸洗清洗线贮液池加热,利用我司研发的空压机余热回收热水机主机将空压机产生的余热进行回收加热贮液池温度至50-70度(可自动调节),再用水泵把加热后的碱性或酸性清洗液从贮液池中送到清洗槽中并通过排水管的喷嘴把清洗液喷射到金属工件表面,可去除金属表面上的氧化物、油污及其他污物。
(3)在铝材行业中的应用
铝材行业熔铝炉(燃烧天然气或生物颗粒燃料)排烟口烟气回收,由于铝的熔点温度约为660℃,则由热力学的第二定律可知,熔铝炉的炉膛出口排烟温度不可能低于400℃,一般多为450℃以上(不完全燃烧损失、炉壁散热损失等除外),如果这样高温度的烟气直接的排放到外界环境,不仅浪费能源,更给周围环境带来热污染,恶化工作环境。利用我司研发的空压机余热回收热水机主机将熔铝炉排烟口烟气热量回收循环加热磷化池、中温封孔池、烫洗池、清洗池等。
(4)以上方案可以为企业解决以下问题:
1、每年可以节省不少电费(预热段和熟化段需用电加热),柴油及天燃气费用(磷化池、中温封孔池、烫洗池、清洗池需用电加热或燃烧柴油加热),(贮液池需用电加热或燃烧天然气加热)可为企业带来良好的经济效益,既环保又节能;
2、降低工厂长期生产的运行成本
3、实现环保低碳符合贵公司的环保理念,配合国家提倡的低碳生产要求;
4、降低油温,延长空压机以及其零件寿命。
5、改善员工工作环境,增加员工福利;
东莞市斯域机电有限公司是一家10年专注从事空压机热水机研发生产及空压机热水工程设计、安装,是空压机余热利用原创者。公司拥有自主国家空压机余热利用专利技术,空压机设备和热水行业经验丰富,具有研发设计改造能力,确保热水机、设备技术始终保持行业领先,2007年已获国家专利。只做用户满意的设备和热水工程,售后服务的基础上增值技术支持,厂家直销、产业式整体解决、包效果。高效节能、安全环保、严格质检、耐用寿命长、工程周期短性价比优。为用户免费提供空压机热水工程方案设计,让企业用上真正不花钱的热水,为企业节约能源,为环境保护作出贡献。全国销售热线:0769-22909105
文章出自专业的空压机热水工程厂家 ——欢迎进入万彩网4858(tess-impersonates-mj.com)转载请注明出处!