欢迎进入万彩网4858

欢迎光临欢迎进入万彩网4858官网!
全国咨询热线:
0769-22909105
当前位置:首页 » 行业动态 » 螺杆式空压机余热回收工程简介

螺杆式空压机余热回收工程简介

文章出处:欢迎进入万彩网4858 人气:-发表时间:2016-08-13 08:31:00


压缩空气在工业领域有着非常广泛的应用,主要用在了风动设备、风动工具、气力输送以及吹扫等。压缩空气一般由厂区集中设置或各厂房分散设置的空压站提供。压缩空气系统的能耗约占工业生产总能耗的10%35%,其中空气压缩能耗的96%为空压机的耗电。由于螺杆式空压机具备供气范围跨度大,供气压力波动小等的优点,一般工厂用空压机以螺杆式空压机为主,故本文的分析是以螺杆式空压机为例。


空压机输入电能的有用功部分是压缩空气势能的增加,该部分约占了输入功率的15%;无用功部分为机械运作产生的热能,该部分约占了输入功率的85%。转换的热能中有少量部分(约占输入功率的3%5%)为机壳的散热,此部分热量不能回收利用;转换热能的大部分(约占了输入功率的80%82%)通过空压机的冷却系统(风冷或水冷)最终散发到了周围的环境中去,从而保证空压机的正常运行,该部分的热量称之为余热,可以回收利用。

根据上述分析,空压机余热回收工程能够显著地提高能源的利用效率,降低能源的消耗以及生产成本。下文笔者要结合自己的设计经验,谈谈几种比较常用的空压机余热回收系统,并分析各种系统的特点和设计中应该注意的事项。

QQ图片20160108155007.jpg

一、热风直接回收利用

风冷空压机的冷却系统由空压机内置的油冷却器、气冷却器、排风扇换热器等等组成。冷却用的空气通过强制对流的方式对油和气进行冷却,从而保障空压机的正常运行。由于机组的散热,冷却的排风温度通常比进风温度高10 ℃~15 ℃。空压站房设计时,空压机的冷却热风通常经风管接至室外,将该热风经风管直接送至需要加热的场所是常用的余热直接回收利用方式。

 

1、热风用于车间的冬季辅助加热。

当空压站贴临厂房建设之时,空压机的冷却热风可以直接排放到车间内,用于车间的冬季辅助来加热。

夏季,车间不需加热时,可以只进行空压机余热回收工程以控制车间的温度。冬季,空压站冷却进风引自厂房内,冷却热排风排至车间内,对车间进行了补充加热。

该余热利用的方式存在如下特点:建设或改造简单,投资很小;余热利用还存在季节性。该种余热利用的方式特别适用于中部地区,如江浙一带,冬季车间不采暖,但气温又比较低。        

经过对空压机排热风系统改造后,车间内的温度有着明显提升。这种余热利用的方式在使用过程中应该注意噪声对车间的影响。应当注意安放的位置。

QQ图片20160121105825_副本.jpg

 2、热风用于特殊房间的工艺加热

在工业的领域存在着需常年加热的场所,如后处理车间的油漆房、烘干房等,且其使用的时间和空压站的启停同步,此时可将冷却热风引至需要加热的房间。此时余热利用效率较高,不存在季节性。需注意的是,此时排热的风管一般较长,需要另设引风机进行引风,且应该在厂房建设时同步实施。

 

二、 热量间接回收利用

热量的间接回收是指的对空压机内部的冷却系统进行改造,并且通过换热的方式将余热进行回收。与热风直接回收相比,间接回收应用的范围更广,利用效果更好,不仅可以用于风冷型的空压机,也可以用于水冷式的空压机。

喷油式螺杆空压机的工作流程简述如下,经过滤除尘和除杂质后的空气进入了压缩机,在压缩的过程中与喷入的冷却润滑油混合,压缩后的混合气体从压缩腔内排出,经油气分离器分离为高温高压的油和气。为保证机器的正常工作,高温高压的油和气必须分别进入各自的冷却系统进行冷却,其中压缩空气经过冷却器、过滤器后进入使用系统;高温高压的润滑油经冷却器冷却后返回油路重新使用。


高温高压的润滑油温度要在80 ℃~100 ℃之间,承载了余热的大部分热量,将油路的系统进行改造,并通过换热设备将热量加以回收利用即为空压机余热回收工程的间接回收利用。根据工程经验,润滑油路系统可以回收的热量约占余热的60%左右。新增的化热设备及其附属设施在工程被称为热能回收机组,现在各个空压机厂家基本都能提供该产品。

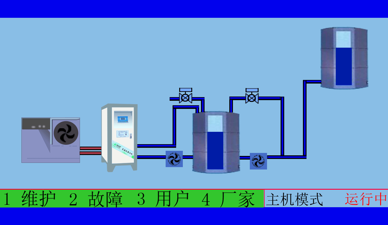
    在工程中,通常将该余热作为厂区淋浴用热系统的热源,其流程见图。

zzz.gif

空压机余热回收工程在工厂生产中有着广泛的应用,尤其是在耗气量比较大的重工业等的行业,空压机的余热可完全满足整个厂区的工人淋浴用热。如东莞市瑞成厂,空压站内设有1台额定功率为250 kW的螺杆式空压机,经节能改造后,可满足厂区约500名工人的淋浴用热问题。

工程应用中,应用该系统需一增加热能回水的机组,并对原有的淋浴用水热水系统进行适当改造。因此,热量间接回收利用的系统有着一下特点:增加设备投资以及改造费用;对设备占用的场地有所要求;空压机余热回收工程可以常年使用并且利用效率高,经济效益显著。

需注意的是,余热系统的配置需要对空压机内部管道进行改造,因此余热回收机组一般应由空压机余热回收工程的供应商进行成套配置,或者由其对既有机组进行改造,否则容易造成空压机保修方面的纠纷。

 

三、 结语

    空压机余热回收工程有着显著的节能效果;对生产企业来讲,有着十分显著的经济效益;在工程设计和引用中必须给予足够的重视。在实际工程中应根据具体的情况选用不同的空压机余热回收工程系统

IMG_3975.JPG

东莞市斯域机电有限公司是一家10年专注从事空压机热水机研发生产及空压机余热回收工程设计、安装,是空压机余热利用原创者。公司拥有自主国家空压机余热利用专利技术,空压机设备和热水行业经验丰富,具有研发设计改造能力,确保热水机、设备技术始终保持行业领先,2007年已获国家专利。只做用户满意的设备和热水工程,售后服务的基础上增值技术支持,厂家直销、产业式整体解决、包效果。高效节能、安全环保、严格质检、耐用寿命长、工程周期短性价比优。为用户免费提供空压机余热回收工程方案设计,让企业用上真正不花钱的热水,为企业节约能源,为环境保护作出贡献。全国销售热线:0769-22909105

      文章出自专业的空压机余热回收工程厂家 ——欢迎进入万彩网4858(tess-impersonates-mj.com)转载请注明出处!


此文关键字:斯域机电,空压机热水机,空压机热水器,空压机热水工程,空压机余热回收工程,空压机热水机工程,空压机余热热水机,空压机余热热水器,空压机余热回收热水机,空压机余热回收热水器,空压机热能转换热水机,空压机热能转换热水器,空压机热能转换机工程,空压机热能转换余热热水机,空压机余热回收热水机工程,空压机热能利用,空压机热能回收,空压机余热回收机,空压机余热热水机工程,
全国免费咨询:
0769-22909105
量身订制空压机热水设备
配置方案和工程系统设计
免费送!
天天中彩票-Welcome首页 98彩票|官方网站 800彩票 - 首页 乐盈VI 佰富彩-安全购彩 佰富彩 - IOS/安卓通用版 旭彩网 - welcome E乐彩-首页